嘉兴市交通投资集团有限责任公司

硬核软实力!这三项软件著作权获国家版权局认证

发布日期:2023-04-10 15:25 信息来源:嘉通集团

近日,嘉通集团卓越公司嘉绍大桥服务区光伏示范项目智能能源管理系统的三项计算机软件著作权获得国家版权局审核通过予以登记!

82861305D4DC_副本.png 

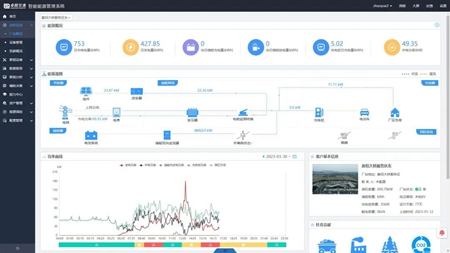
三项“软著”分别为“服务区智慧双碳管理系统”“服务区智慧能源运维管理系统”和“一种综合能源供能管理系统”,是卓越公司为嘉绍大桥服务区光伏示范项目量身定制的数字化能源管理系统。

微信图片_20230410150702_副本.png 

该系统可实现对服务区能耗、可再生能源发电量、用电负荷的实时监测与统计,生成不同时段的数据统计报表。并通过运维地图实时监测电站设备情况,识别接入数据异常情况,自动判断可能存在的设备故障并发送警告协助运维。

微信图片_20230410150705_副本.jpg 

此外,该系统还会根据采集到的能耗数据,测算出服务区各用能端的碳排放量情况,识别重点碳排放源,模拟预测碳排放量,助力服务区低碳减排,打造从发电端、储能端到用电端的清洁能源全周期智能化管控模式。

未来,卓越公司将进一步深入优化智能能源管理系统,配套“光伏+交通”新能源基础设施,在集团所辖高速公路服务区、城市公交场站等区域推广应用,助力交通领域实现绿色低碳发展。